Back To Top
Operations Metrics | BlueMarvel Operations Metrics | BlueMarvel

Intelligent monitoring management. Better sleep.

 

Monitor and analyze alarms and bypass for a healthier, safer, and more productive plant.

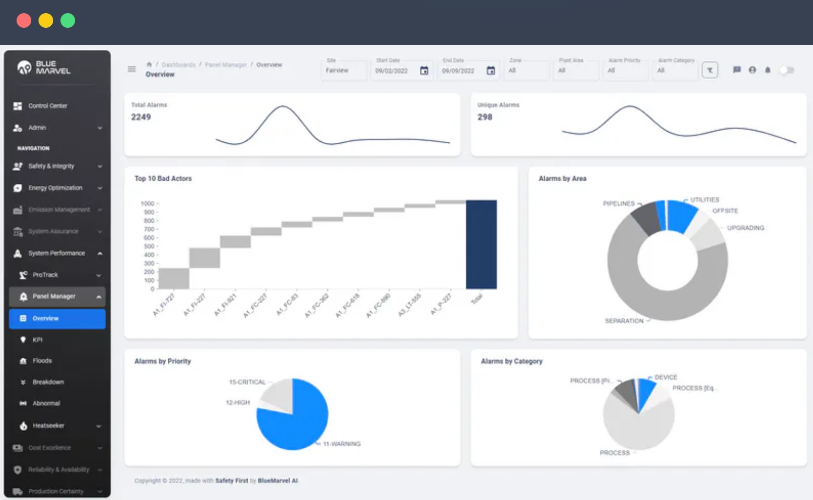
Alarm Monitor

Alarms are the dirty little secret of so many otherwise well performing facilities. Crush through your alarms with our alarm dashboard which performs alarm analysis and compares your performance to ISA 18.2.
 

Bypass Monitor

Bypassed safety systems are often identified as the root cause of catastrophic events. Bypasses are necessary but build up over time, creating a hidden risk. Use Bypass Monitor for complete bypass visibility, real-time risk assessment

Centralized A&E Date
Democratize the access and
use of operational alarms and
event data.

Multi-Site Benchmarking
Look at aggregated data across
a flfleet of operations or drill into a
single site.

Real-Time Monitoring
Visualize critical operator loading
and performance KPIs in real
time. Fuse and combine A&E
data with process parameters for
additional insight.

Automated Alerts
Get automated alerts so you
can identify and prioritize
needs quickly.

Fast, Easy Reporting
Set up custom views and
generate reports with just a
few clicks.

Mitigate "Abnormal Situations"
Understand current operator
loading - Process Alarms &
Events, Operator Actions
including bypass events.

Features

Alarm Dashboard

   
  • View all active alarms in one place

  • Understand where most alarms are coming from

  • Filter by time, zone, area, priority, and more

Alarm Analysis

 
  • Find chattering and stale alarms

  • Drill into alarm floods to efficiently get to root cause

  • Double check supressed and disabled alarms

  • Understand trends over time

Alarm Historical Analysis

 
  • Active and historical alarm performance

  • Rate of alarms, flooding, suppressed, chattering, and more

  • Compare individual plant area performance

Complete Bypass Visibility

 
  • View all active bypasses in one place

  • Filter by plant, person, device type, and more

  • Understand origin and length of bypasses

  • Inspect by count or duration

Real-time Risk Assessment

 
  • Quantify risk and determine health status

  • Visualize how a bypass affects system functionality

  • Grade current state against design-basis to find anomalies

Summary

Alarm and event data generated by automation systems has traditionally been stranded in the industrial site yet holds tremendous value for various users throughout industrial organizations. Blue.Marvel.OperationsMetrics is a cloud-native application that enables organizational stakeholders to democratize and harness event-based operational data to improve their industrial operations. Real-time monitoring provides valuable insights that drive operational excellence at a site level. At the same time, multi-site benchmarking can empower organizations to aggregate and analyze larger data sets, offering a holistic view across operating fleets. 

OperationsMetrics provides access to critical operating information, helping foster a culture of data-driven decision-making across your organization. Our automated alert system swiftly identifies and prioritizes critical needs, enhancing operating efficiency. 

The simplicity of our reporting system enables organizations to generate customized reports, streamlining operational insights. 

Application Focus

1. Provide open access to plant A&E data to Operations, Engineering, Training, and Safety & Risk experts throughout your organization.
2. Monitor and evaluate board operations workload and performance. Mitigate abnormal situations related to human error.
3. Track process alarm performance
against industry benchmarks - ISA-18.2,
EEUMA-191.
4. Compare KPIs across fleets and prioritize improvement opportunities.

5. Assess plant and company-wide
progress based on established baselines.

Challenge & Solution

Process Alarms & Events 

Centralize process alarms and event diagnostics on an enterprise scale. 


Challenge: If improperly designed or implemented, modern automation systems can generate enormous numbers of alarms. This can be distracting, placing undesired workload on operating teams, impacting plant efficiency, or creating risky or unsafe operating conditions. Disabled and suppressed alarms can have similar effects in the plant if not monitored and managed effectively. Normally unavailable to stakeholders away from the site, this data is rarely used by corporate engineering, health/safety, training,

Operator Actions

Improving performance by proactively identifying
operator training needs and necessary improvements
to control logic.


Challenge: Panel operator actions in the plant are made through the automation system, and are key to the safe and efficient management of the production processes. Depending on experience and competency, each operator can respond to various plant conditions differently, leading to
production inefficiencies, while errors can result in unwanted abnormal situations. Operating organizations strive to raise the performance of their teams to the level of their best and
most experienced operators but have few tools to assess and benchmark the outcomes of their actions.

Automation Bypasses

Real-time bypass monitoring and risk assessment to
reduce the likelihood and severity of abnormal situations.


Challenge: Instrument and automation logic bypasses are specific operator actions made during scenarios like plant shutdowns and start-ups. Automation bypasses increase risk to plant operations as they remove layers of protection afforded by the plant automation. Lack of visibility or inaction on standing bypasses can put plant operations and personnel at risk if not managed effectively.

Solution

A cloud-native application that liberates and consolidates operating alarm & event data from industrial sites and provides visibility to important KPIs that reflect the operating team workload and activities within the plant. It has been developed to help improve operating performance and eliminate risk and safety incidents related to operator overload and error. 

Our application enables local and corporate operating, engineering, safety, risk, and training teams to conduct audits and benchmarking studies to generate insights to improve process safety, mitigate industrial risk, enhance operator training, and increase operational efficiency. 

Addressing these needs will ultimately result in a more efficient and positive work environment for the operations team, enhancing safety, reliability, and profitability.

Dashboard

Viewing and tracking the states of bypasses helps your operations run your facility safer »

Understanding your alarm floods is an important step to reducing the load on your operators »

About BlueMarvel

BlueMarvel AI is an Alberta-based Industrial Operations Applied AI solutions company. We combine our deep knowledge of operating challenges - existing and emerging - with technological solution development expertise to help Operating Functions capture value through applied AI.

Our capabilities are put to work in a number of ways, but the goal remains consistent. We generate insights and predictions that are of particular importance to the industrial process industry: Sustainability, Safety, Throughput, and Cost. After all, it's all the outcomes that matter.

Currently, process control systems gather and securely transmit process data for computation. This hard-coded approach is ripe for disruption by adaptive self-learning solutions. As AI transforms industries, early adopters stand to gain the most.

BlueMarvel AI draws on its deep knowledge of operations technology, industrial process control, and risk management to assist an Operator's drive for excellence. We have walked in our customers' shoes. We connect outcomes to their key drivers. We generate predictive insight to help decision-makers improve results.

BlueMarvel AI is headquartered in Calgary, Alberta and is a proud subsidiary of Spartan Controls

www.bluemarvel.ai

Get in touch with an expert, find your nearest office location, or send us a note about your next project!
Talk to one of our experts in this field
1-800-265-1005