Back To Top
Control Performance | BlueMarvel Control Performance | BlueMarvel

Optimize every loop.


Monitor loop health across the plant or across the world. Dig into utilization, device, and tuning graphs to optimize every loop.

Modern plants have thousands of control loops and only a handful of operators to manage them. Scale up your ability to understand and optimize your loops with a complete overview and loop details.

Centralized & Scalable
Drive centralized instrument
and control maintenance work
processes to improve plant
operating performance quickly.

Actionable Intelligence
Easily identify common control
loop problems, such as instrument
or valve hardware issues, improper
controller tuning, low service
factors, or excessive operator
interactions.

Real-Time Monitoring
Visualize control loop and APC
application performance in
real-time with easy-to-use
dashboards.

Simple Tracking
View aggregated fifigures from
across your flfleet of operations
or drill into a single operating
site from anywhere in your
organization.

Fast, Easy Reporting
Set up custom views and
generate reports with just
a few clicks.

Multi-Site Benchmarking
Review metrics from a single or
at aggregated data across a fleet
of operations with automation
hardware agnostic analytics.

Features

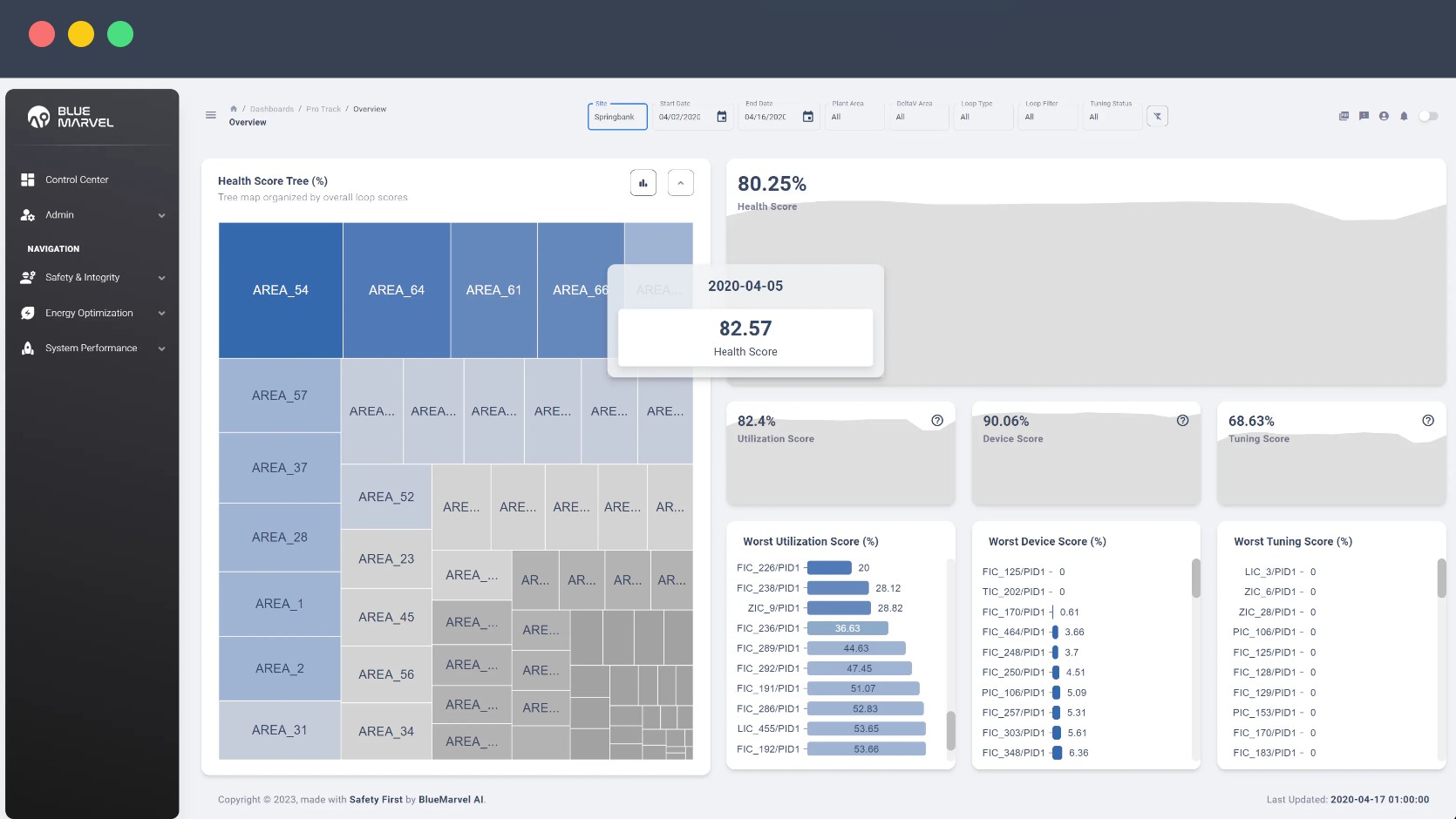
Loop Overview

   
  • Plant or multi-plant wide visibility at a glance
  • Spot least healthy loops fast

  • Filter by date, zone, area, loop type, and more

Loop Details

 
  • Chart adherence to set point

  • Analyze time in mode and mode change count

  • Visualize distribution of non-adherence

Asset Management System Support

 
  • Plant or multi-plant wide visibility at a glance
  • Spot least healthy loops fast

  • Filter by date, zone, area, loop type, and more

Summary

In the industrial landscape, good control performance is critical. Poor control can lead to a cascade of problems, ultimately impacting the financial performance of the operation – including negative impact to plant throughput, product quality, yields and conversions, and energy consumption. At its core, BlueMarvel. ControlPerformance is engineered to tackle these challenges head-on.

Our cloud-native application comes equipped with robust analytics and visualization tools that offer an all-encompassing overview of control performance across your plant operations. Say goodbye to fragmented data and hello to centralized insights.

BlueMarvel.ControlPerformance simplifies the complex task of remote instrument and control monitoring and maintenance. We facilitate work practices that ensure your automation professionals can efficiently manage and optimize your operations.

Identifying the root cause of control problems like excess variability is crucial to improvement and BlueMarvel.ControlPerformance is a guiding light in this endeavor. We align with your company’s work processes, helping you pinpoint the issues and enact meaningful changes.

Application Focus

1. Identify control performance issues and address them quickly to ensure plant performance is sustained where it is most profitable.
2. Improve, monitor, and sustain control performance measures – controller service factors, process variability, and operator interventions.
3. Where available, leverage diagnostic data from modern smart instrumentation and valves.
4. Leverage scarce process control subject matter expertise across your organization using a centralized maintenance work process to drive cost from control support and maintenance.

Dashboard

APC can have big benefits, but only if their logic is running - now you can see all of your APC control statuses in one place »

Understanding the detailed history of a control loop is critical to ensuring proper tuning »

Quickly understanding which control loops are underperforming allows you to focus your efforts to improve your control »

About BlueMarvel

BlueMarvel AI is an Alberta-based Industrial Operations Applied AI solutions company. We combine our deep knowledge of operating challenges - existing and emerging - with technological solution development expertise to help Operating Functions capture value through applied AI.

Our capabilities are put to work in a number of ways, but the goal remains consistent. We generate insights and predictions that are of particular importance to the industrial process industry: Sustainability, Safety, Throughput, and Cost. After all, it's all the outcomes that matter.

Currently, process control systems gather and securely transmit process data for computation. This hard-coded approach is ripe for disruption by adaptive self-learning solutions. As AI transforms industries, early adopters stand to gain the most.

BlueMarvel AI draws on its deep knowledge of operations technology, industrial process control, and risk management to assist an Operator's drive for excellence. We have walked in our customers' shoes. We connect outcomes to their key drivers. We generate predictive insight to help decision-makers improve results.

BlueMarvel AI is headquartered in Calgary, Alberta and is a proud subsidiary of Spartan Controls

Get in touch with an expert, find your nearest office location, or send us a note about your next project!
Talk to one of our experts in this field
1-800-265-1005